Integration with Grafana
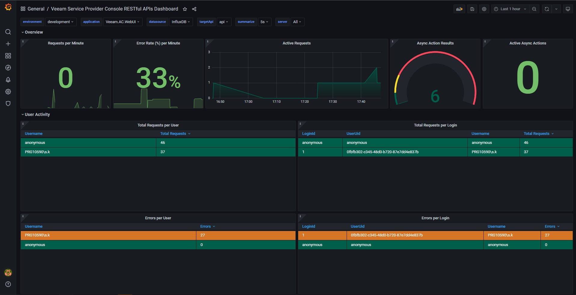
Grafana is a monitoring solution that collects metrics and represents them in the form of dashboards. Integration with Grafana allows you to monitor the real time statistics of REST API requests sent to a Veeam Service Provider Console server.
In This Section
